Features Marketing Solutions Blog Pricing Contact Business Agency

Features That Drive AI Visibility

CiTec AI delivers a fully integrated, human-guided workflow that helps your business monitor, understand, and improve how it appears across Large Language Models.

Every step works together to keep your brand visible, credible, and competitive.

3-Module AI Pipeline

Our comprehensive system works through five integrated modules to ensure your brand maintains strong AI visibility

1

Intelligent Site Crawling

Automatically scans your website to collect the most relevant pages, product information, and brand messaging. This ensures CiTec AI always works with up-to-date content when evaluating your AI presence.

Key Benefit

Eliminate manual content gathering and start optimization from a complete, accurate picture of your brand.

Crawler Statistics Dashboard

Automated Discovery

Comprehensive site analysis and content mapping for complete brand understanding

2

Smart Prompt Creation

Transforms your site data and targeted keywords into optimized AI prompts that mirror real search behaviors in AI-powered systems.

Key Benefit

Accurately replicate how potential customers encounter your brand in AI search results.

Crawler Statistics Dashboard

Intelligent Prompting

AI-optimized prompts that mirror real customer search patterns and behaviors

3

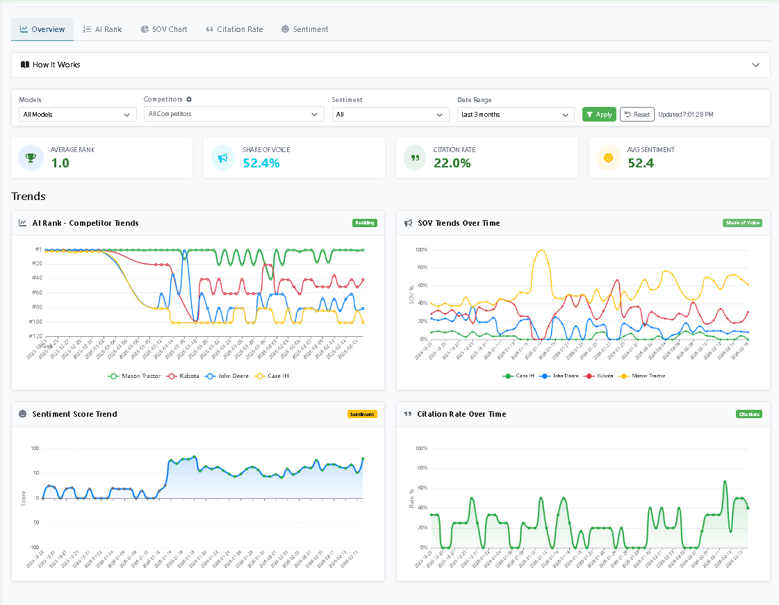
AI Visibility Monitoring

Runs your prompts across major LLMs to see how, and if, your brand is showing up. Tracks visibility, sentiment, and positioning, all displayed in a clear dashboard.

Key Benefit

Instantly understand your brand's presence in AI conversations and discover where you're being overlooked.

AI Visibility Monitoring Dashboard with Charts

Real-Time Monitoring Dashboard

Continuous tracking across multiple AI platforms with comprehensive visibility analytics

Your Competitive Edge

Three key advantages that set CiTec AI apart from traditional SEO and marketing approaches

End-to-End Process

From crawling to content creation, every step is integrated.

Human-in-the-Loop Accuracy

Automation meets expert oversight.

Scalable for Any Business

From startups to enterprises, CiTec AI adapts to your needs.

Improve how AI sees your brand.

See how CiTec can help you lead in the age of AI-powered search.